
設備信息管理
臺賬、運行管理、租賃
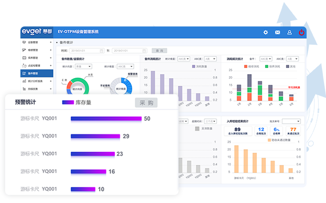
備品備件管理
設備備件的領用、維保
點巡檢
制定點檢標準和計劃
保養計劃
制定計劃,生成工單
維修管理
對故障設備進行報修
權限控制
不同角色,不同查看權限
維保技能提升
知識庫、培訓管理
移動端
隨時隨地管理設備
統計報表
報表自動生成,看板展示
大屏看板
車間現場電子看板EV-OTPM是慧都科技17年行業經驗與技術沉淀之作,以國際ISA95為標準、以六西格瑪精益管理為核心理念,打造出一套成熟的輕量化設備管理系統,從購置、臺賬、保養、點巡檢、維修到報廢對設備進行全生命周期管理,幫助企業實現設備的規范化、科學化、智能化管理,降低設備故障率、保持設備穩定性、實現設備資源的充分利用。
以精益設備管理為核心理念,從臺賬、保養、點巡檢、維修等方面對設備進行有效管理
系統根據設備實際情況制定全面的點檢和保養計劃,通過對計劃的執行使設備時刻處于健康狀態,更大程度上減小設備發生故障的幾率,從而降低設備因故而被迫停機的時間。
對設備進行集中線上管理,通過自動采集、掃碼等方式直接獲取設備數據信息,減少人工錄入或耗費在非必要操作上的時間。
系統以減少設備故障率為目的,從日常保養、操作規范、故障預測,保養維護等各個方面延長設備使用壽命,降低設備的維護成本。
系統支持現場大屏展示設備狀態看板,可實時展示設備狀態、異常情況、維修進度、保養計劃、故障率、OEE等;同時在設備管理系統后臺可實時監控設備運行參數,自動匯總異常情況,助您及時掌握設備狀況。
1.設備管理被動
設備管理處于被動狀態,主要依靠少數專業設備管理人員進行管理,現場設備操作人員未參與, 導致設備管理效率較低,設備狀態無法實時知曉。
2.設備故障處理速度慢,難追溯
常規的設備報修流程需要經過層層審核,維修管理人員無法實時知曉設備故障信息, 且傳達消息若存在誤差則會干擾維修任務的分配,導致故障處理速度慢,效率低。
3.維保過程不透明
維修、保養過程無法實時知曉任務狀態,且工作流程監控不到位,無法確保流程正常運行并及時發現異常情況。
4.巡檢計劃制定難,任務下發復雜
對有周期性的點巡檢任務,人工制定需重復制定,制定過后需要通過紙質單據下發任務, 效率低,任務通知也會存在不及時,巡檢人員如未提醒狀態下,造成巡檢任務延期。
5.被動維修故障設備,無法提前預防
被動的等待設備故障發生后進行維修,無法提前預防故障,導致設備的維護成本增加,使用壽命減少。
從資產采購入庫到報廢處置,從手機掃描盤點到全員自助服務,開啟設備管理新規范
設備管理一站式線上操作,信息實時掌握,提升工作效率
移動端與PC端將無縫對接,維修、保養等自動提醒,降低故障率
為多家制造業廠商提供完整的解決方案,得到客戶廣泛好評
一鍵呈現各類數據分析與報表,洞察與決策支持有理有據
設備全周期管理功能應用,一站式解決企業設備管理需求
設備信息管理
臺賬、運行管理、租賃備品備件管理
設備備件的領用、維保點巡檢
制定點檢標準和計劃保養計劃
制定計劃,生成工單維修管理
對故障設備進行報修權限控制
不同角色,不同查看權限維保技能提升
知識庫、培訓管理移動端
隨時隨地管理設備統計報表
報表自動生成,看板展示大屏看板
車間現場電子看板通過導入EV-OTPM,客戶設備管理效率大大提升